鲁明公司科技创新管理平台
胜利油田鲁明油气勘探开发有限公司是中国石化胜利油田下属的油气勘探开发公司,成立于2006年;对外投资19家公司,具有8处分支机构。
胜利油田鲁明油气勘探开发有限公司主要从事油气勘探、开发、管道运输、销售、油气井施工服务、进出口业务及相关技术服务。
胜利油田鲁明油气勘探开发有限公司荣获中石化“优胜采油厂”和山东省“文明单位”。
客户背景
胜利油田鲁明油气勘探开发有限公司是中国石化胜利油田下属的油气勘探开发公司,成立于2006年;对外投资19家公司,具有8处分支机构。
胜利油田鲁明油气勘探开发有限公司主要从事油气勘探、开发、管道运输、销售、油气井施工服务、进出口业务及相关技术服务。
胜利油田鲁明油气勘探开发有限公司荣获中石化“优胜采油厂”和山东省“文明单位”。
客户痛点
1、项目申请---审核通过线下,响应不及时;
2、奖励申请---审核---定级平分通过线下,响应不及时;
3、专利申请---审核通过线下,响应不及时;
4、数据无法进行有效沉淀,严重影响公司人才科技创新战略;
解决方案
鲁明公司科技创新管理平台以“推进技术创新、驱动价值创造”为目标,统筹情报、项目、人才、专利和奖励工作,构建“渠道畅通、管理规范、激励有效、支撑发展”的现代油田企业科技和技术创新管理体系,为公司可持续、高质量发展提供坚实保障。

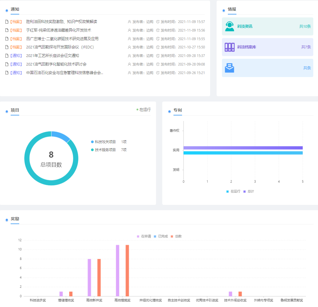
首页统计: 通过可视化数据图表展示各模块数据统计与分析。统计总数,及各功能模块下,各类项目进行中、已完成状态数量。

项目功能:各个类型项目的数据统计分析、业务状态流、各级审批流、文档上传与审批、阶段进展(季度报表)。

奖励功能:各个类型奖励的数据统计分析、各级审批流、文档上传与审批、定级分数与人员分配设置。

专利功能:各个类型专利数据统计分析、各级审批流、文档上传与审批、定级分数与人员分配设置。
